Raporlar

Takımınızın performansını yakından takip edin

Infoset'in akıllı raporları, satış ve destek ekiplerinizi anlık olarak izlemenizi sağlarken aynı zamanda ekiplerinizin hangi alanlarda gelişim gösterebileceğini de sunar.
3000'den fazla şirket Infoset'e güveniyor
Raporlar | Infoset

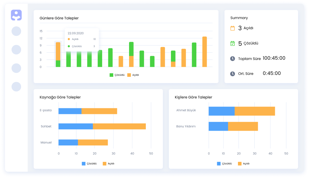
Çağrı Merkezi Raporları

Başarınızı ölçün ve veriye dayalı kararlar alın

Büyümenizi takip ederken hem genel raporları hem de kapsamlı raporları inceleyin. En iyi kararları vermek için verilerinizi filtreleyin, sıralayın, gruplayın ve tüm metrikleri bireye veya takıma göre görüntüleyin.
Bulut Çağrı Merkezi | Infoset

Sohbet Raporları

Canlı destek performansınızı ayrıntılı olarak görün

Sohbet sayısı, ilk yanıt süresi, çözüm süresi gibi metrikleri gerçek zamanlı olarak izleyin. Canlı destek performansınızı iyileştirin.
canlı chat | Infoset
Satış | Infoset

Satış Raporları

Gelişmiş satış raporları

Satış ekibinizin performansını, yapılan aramaları, giden gelen e-postaları, canlı sohbetleri ve daha fazlasını kolayca raporlayın. Müşteri yolculuğundaki her noktayı takip edin ve anlamlı raporlarla iyileştirin.

Müşteri Destek Raporları

Her şeyin farkında ol

Sadece destek taleplerini değil; e-postaları, canlı sohbetleri, fırsatları ve daha fazlasını tek bir platformdan yönetin. Müşteri yolculuğundaki her noktayı takip edin ve bunu anlamlı raporlarla geliştirin.
Desk | Infoset

3000'den fazla şirket Infoset'e güveniyor

Infoset

Bugün denemeye başlayın

Infoset'in tüm özelliklerini 14 gün boyunca ücretsiz deneyin, tüm süreçlerinizi tek platformdan kolaylıkla yönetmeye başlayın.